Sàn giao dịch tiền điện tử Phemex đã dừng việc rút tiền sau khi được cảnh báo về khoản tiền đáng ngờ trị giá gần 30 triệu USD, gây báo động cho các công ty bảo mật blockchain.
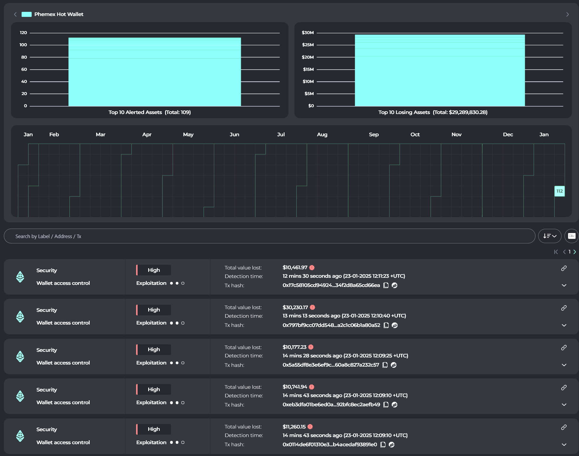
Theo công ty bảo mật blockchain Cyvers, Phemex đã chứng kiến hơn 29 triệu USD tiền điện tử được chuyển qua nhiều blockchain bao gồm BNB, Polygon, Arbitrum và Base.
Dòng tiền chảy ra chỉ ra “các giao dịch đáng ngờ” liên quan đến ví nóng Phemex, Cyvers tuyên bố trong bài đăng ngày 23 tháng 1 trên X:
Hơn 29 triệu USD tài sản kỹ thuật số đã được chuyển bởi các địa chỉ đáng ngờ. Các địa chỉ này đã bắt đầu swap tài sản sang ETH.

Hacker thường swap tiền đánh cắp thành Ether (ETH) để rửa tiền thông qua các giao thức trộn tiền điện tử như Tornado Cash, khiến việc theo dõi tiền trở nên khó khăn.
Nhà đồng sáng lập và giám đốc công nghệ của Cyvers, Meir Dolev, nhấn mạnh rằng 125 giao dịch đáng ngờ đã được ghi lại trên 11 blockchain, trong đó một số tài sản đã được swap nhằm tránh bị đóng băng.
Để đối phó, Phemex đã thông báo vào ngày 23 tháng 1 rằng họ đã tạm thời dừng rút tiền để tiến hành kiểm tra an ninh toàn diện và nâng cao dịch vụ ví của mình:
Để đảm bảo an ninh, việc rút tiền đã tạm thời bị dừng trong khi chúng tôi tiến hành kiểm tra khẩn cấp và tăng cường dịch vụ ví.

Federico Variola, CEO của Phemex, cho biết trong một bài đăng trên X rằng: “Bất chấp dòng tiền chảy ra đáng ngờ, ví lạnh của sàn giao dịch vẫn an toàn và mọi người đều có thể kiểm tra” .
THEO DÕI CHÚNG TÔI TRÊN FACEBOOK | TELEGRAM | TWITTER
Miễn trừ trách nhiệm: Tất cả nội dung trên website này đều vì mục đích cung cấp thông tin và không phải là lời khuyên đầu tư. Bạn đọc nên tự tiến hành nghiên cứu trước khi đưa ra quyết định đầu tư. Chúng tôi không chịu trách nhiệm, trực tiếp hoặc gián tiếp, đối với bất kỳ thiệt hại hoặc mất mát nào phát sinh liên quan đến việc sử dụng hoặc dựa vào bất kỳ nội dung nào bạn đọc trên website này.









